# Native Explorer

## **1. Native Explorer**

The **Native Explorer** is the official block explorer and analytics dashboard for the **Invest Network,** powered by the **INVST token**. It provides users with real-time visibility into all network activities, incling blocks, transactions, validators, and token performance. Built specifically for the Native environment, the explorer is designed to simplify complex blockchain data into a clear and actionable interface.

With Native Explorer, both technical and non-technical users can seamlessly track network health, verify transactions, and monitor validator activity—all from a single, user-friendly dashboard.

### 1.1 Why Native Explorer Matters

Native Explorer bridges the gap between raw network data and actionable insights. It empowers users to confidently manage operations, validate activities, and monitor performance in a way that is simple, transparent, and scalable. Ultimately, it ensures that exploration within the ecosystem is not only possible but also efficient and reliable.

### 1.2 Wallet Integration

The Invest Network Explorer supports seamless wallet connections, giving users a personalised and real-time view of their blockchain activity. Integration differs slightly between **EVM Mode** and **Native Mode**:

![](https://content.gitbook.com/content/FuyEd4xnFKA1xhNDscXx/blobs/xCVv5xKHNjK1RpRslWML/Unknown%20image)

### 1.3 Key Sections of the Native Explorer Dashboard

#### **1. Navigation Menu**

The left sidebar offers quick access to different modules of Native Explorer:

* **Invest.net (Home)** – Brings you back to the main dashboard.
* **Blockchain** – Detailed blockchain information, including block production, history, and statistics.
* **Validator** – Insights into validator performance, staking rewards, and validator profiles.
* **Charts & Stats** – Graphical views of activity trends and network performance.

#### **2. Network Summary (Top Tiles)**

At the top of the dashboard, four quick-glance metrics provide an overview of Native’s current status:

* **Total Blocks** – The cumulative blocks produced on the Native chain (e.g., *1,122,565*).
* **Average Block Time** – Average time taken to validate a block (e.g., *5.9s*).
* **Total Transactions** – Number of all transactions processed (e.g., *198,565*).
* **Total Addresses** – Unique wallet addresses interacting with INVST on Native (e.g., *41,555*).

#### **3. Daily Transactions Graph**

An interactive visualization of transaction activity across time intervals.

* **Orange Line** – Represents the daily transaction volume.
* **Hover Tooltips** – Displays exact transaction counts for each time slot.

#### **4. Market & Token Metrics**

* **Daily Transactions** – Live 24-hour transaction count (e.g., *2.22k*).
* **INVST Token Price** – Real-time market price of INVST (e.g., *$0.050000*, with % changes).
* **Market Cap** – Total circulating value of INVST tokens across the Native chain.

#### **5. Latest Blocks**

Displays the most recent blocks produced on Native:

* **Block Number** – e.g., *#28297*.
* **Timestamp** – When the block was validated.
* **Reward** – Block reward (shown in INVST or equivalent).
* **Validator** – Validator responsible for producing the block.

#### **6. Latest Transactions (Bottom Right Panel)**

A live feed of recent transactions processed on Native:

* **Transaction Type** – Contract creation, transfers, or swaps.
* **Transaction Hash** – Unique transaction ID.
* **Sender & Receiver Addresses** – Wallets involved in the transaction.
* **Status** – Confirmed, failed, or pending.
* **View Transactions** – Access to the full transaction history.

#### **7. Header Controls**

* **Search Bar** – Search blocks, transactions, or wallet addresses on Native.
* **Theme Toggle** – Switch between light and dark interface.
* **Connect/Sign In** – Connect your Native wallet for personalized access

## **2. Transactions Section**

The **Transactions section** lets you see everything happening on the Invest Network in real time. Here, you can check the number of transactions, fees, and details of who sent or received INVST tokens. It’s like the activity log of the whole network.

![](https://content.gitbook.com/content/FuyEd4xnFKA1xhNDscXx/blobs/chwkRJahXWeB3ZUeonMP/Unknown%20image)

### 2.1 What You’ll See on This Page

#### **1. Quick Stats**

At the top, you’ll find four key numbers that give you a snapshot of activity:

* **Transactions (24h)** – How many transactions took place in the last 24 hours (e.g., *1,975*).
* **Pending Transactions** – Any transactions still waiting to be confirmed.
* **Transaction Fees (24h)** – The total fees collected on the network in the past 24 hours, shown in INVST (e.g., *270.67 INVST*).
* **Average Fee (24h)** – The average fee paid per transaction, also shown in USD value (e.g., *$0.0049*).

*This gives you a quick idea of how busy the network is and what people are paying in fees.*

#### **2. Transaction List (Main Table)**

The big list in the center shows the most recent transactions. Each row includes:

* **Transaction ID (Tx Hash)** – A unique code for each transaction (click to see full details).
* **Type** – What kind of transaction it was (e.g., transfer, swap, or contract call).
* **Method** – The specific action (like transfer or swapExact).
* **Block** – The block number where the transaction was recorded.
* **From/To** – The sender and receiver wallet addresses.
* **Value** – How much INVST was sent.
* **Fee** **INVST–** How much fee was paid for this transaction.

***Think of this like a bank statement: who sent money, who received it, how much, and what the fee was.***

#### **3. Page Navigation**

If there are many transactions, use the arrows and page numbers at the bottom to move through the list.

***How to Use This Page***

1. **Check activity quickly** – Look at the top stats to see how active the network is today.
2. **Find your transaction** – Use the search bar if you have a transaction ID or wallet address.
3. **Confirm details** – Check who sent or received INVST, how much, and whether it’s confirmed.
4. **Track fees** – See how much you or others paid in fees to validators.

### 2.2 Transaction Details

When you click on any transaction from the list, you’ll be taken to the **Transaction Details page**. This page shows you everything about that specific transaction — whether it was successful, who sent it, who received it, how much INVST was moved, and the fee paid.

![](https://content.gitbook.com/content/FuyEd4xnFKA1xhNDscXx/blobs/BUMUCBkxGec4XQqE98c4/Unknown%20image)

**2.1 Transaction Details**

This section shows the complete breakdown of the transaction you selected:

* **Status** – Whether the transaction was **Successful** or **Failed**.
* **Transaction Hash** – A unique ID for the transaction (you can copy it for sharing or tracking).
* **From** – The sender’s wallet address.
* **To** – The receiver’s wallet address.
* **Block Number** – The block in which this transaction was recorded.
* **Amount** – The number of INVST tokens transferred.
* **Timestamp** – The exact date and time when the transaction was processed.
* **Fee** – The transaction fee paid in INVST.
* **Method** – The type of action (e.g., transfer, swap, or contract call).
* **Gas Used** – The amount of computational effort spent to process the transaction.

## **3. Blocks**

The **Blocks page** shows the most recent blocks created on the Invest Network. Each block is like a “container” that stores multiple transactions. Validators (also called miners) are responsible for creating and confirming these blocks, keeping the network secure and up to date.

This page helps you see which blocks have been added, who created them, and what rewards or fees were earned.

![](https://content.gitbook.com/content/FuyEd4xnFKA1xhNDscXx/blobs/FOibAFkA2T8xEiQbgBk0/Unknown%20image)

### 3.1 What You’ll See on the Blocks Page

Each row in the table represents one block, with the following details:

1. **Block**

* The unique block number (e.g., *345693*).
* You can click on the block number to open its **Block Details page**, which shows all the transactions included in that block.

2. **Validator**

* The validator who produced the block.
* Their address or ID is shown here.
* Validators are rewarded for securing the network.

3. **Created At**

* Time of block creation.

4. **Txn Count**

* Total count of transactions that happened in the block

### 3.2 How to Use the Blocks Page

1. **Track New Blocks**

* Keep an eye on the latest blocks being produced every few seconds.
* This shows the network is running smoothly.

2. **Check Validator Activity**

* See which validator created each block and how often.
* This helps users understand validator performance and fairness.

3. **Review Rewards and Fees**

* View how much INVST was rewarded per block.
* See how much of the transaction fees were burned.

4. **Investigate Specific Blocks**

* Click on any block number to drill down into its details.
* You’ll see all the transactions inside that block.

### 3.3 Block Details Page

When you click on any block number from the **Blocks page**, you’ll be taken to the **Block Details page**. This page shows everything about that block — when it was created, who validated it, and which transactions it contains.

#### 3.3.1 What You’ll See on the Block Details Page

**1. Block Information**

* **Block Height** – The unique number of the block (e.g., *#1133063*)..
* **Timestamp** – When the block was created (date and time).
* **Transactions** – Number of transactions included in this block (e.g., *1 txn in this block*).
* **Validated By** – The validator (miner) who produced this block.
* **Hash** – A unique identifier for the block (used to verify it on the blockchain).

**2. Transactions Inside the Block**

This tab lists all transactions inside the block. Each row normally shows:

* **Txn Hash** – unique ID of the transaction
* **Type** – e.g., transfer, create, contract call
* **Method** – specific function executed
* **From/To** – sender and receiver addresses
* **Value INVST**– amount transferred
* **Fee INVST** – transaction fee paid

## **4. Address Details Page**

The **Address Details page** shows everything related to a single wallet address on the Invest Network. It lets you view the balance, transaction history, and other key information for that wallet.

This page is useful whether you’re checking your own wallet or verifying someone else’s address.

![](https://content.gitbook.com/content/FuyEd4xnFKA1xhNDscXx/blobs/XJCpCP9P6wr4h3IpvkqV/Unknown%20image)

### 4.1 What You’ll See on the Address Details Page

**1. Overview (Top Panel)**

* **Balance** – The total INVST tokens currently in the wallet (e.g., *82.8 k INVST*).
* **INVST Value** – The equivalent USD value of the wallet balance (e.g., *$25.26k*).
* **Transaction Count** – The total number of transactions linked to this address (e.g., *1,375k*)

**2. More Info**

* **Stake** – Shows if the address has staked tokens (in this case: *Not Staked*).
* **Blocks Validated** – If this address is a validator, it shows how many blocks it has produced (here: *0 Blocks*).

**3. Total Transactions**

This section lists all transactions involving the address. Each row includes:

* **Tx Hash** – The unique ID of the transaction (clickable for full details).
* **Block** – The block number where the transaction was included.
* **Method** – The type of action (e.g., *coin\_receive*, *transfer*).
* **From / To** – Sender and receiver wallet addresses.
* **Timestamp** – When the transaction occurred (with time ago info).
* **Value** – Amount of INVST tokens moved.
* **Status** – Whether the transaction was **successful** or not.

*You can also**export transactions to CSV***\_ for further analysis.\_

### 4.2 How to Use the Address Details Page

1. **Check Balance**

* Quickly see how many INVST tokens the address holds and its USD value.

2. **Review History**

* Look at the table to see all past transactions.
* Confirm where tokens came from and where they went.

3. **Verify Activity**

* Use Tx Hash links to check the details of any transaction (status, amount, fees).

***Example Use Case:***

* You want to confirm that a payment of **50 INVST** reached your wallet.
* Open the **Address Details page** for your wallet address.
* In **Total Transactions**, find the Tx Hash showing **50 INVST received** with a green **Success** status.
* You now know the payment is confirmed.

## **5. Validator section**

The Validator page provides a comprehensive overview of the validators currently running on the Invest Network. Validators are the backbone of the blockchain — they confirm transactions, produce blocks, and keep the network secure.

On this page, you can see validator performance, activity, and rewards in real time.

![](https://content.gitbook.com/content/FuyEd4xnFKA1xhNDscXx/blobs/H41lJplQjtcM7IjcWBno/Unknown%20image)

### 5.1 What You’ll See on the Validator Page

**1. Summary Stats (Top Section)**

* **On-chain APY** – The annual percentage yield for staking INVST on the network (e.g., *31.58%*). This shows the potential yearly return for delegators who stake with validators.
* **Total Validators** – The total number of validators currently in the network (e.g., *45*).
* **Bonded Ratio** – The percentage of the total INVST supply that is staked (e.g., *19.947%*).
* **Active Validators** – The number of validators actively participating in block production (e.g., *42*).

**2. Validator List (Main Table)**

Each row shows details of an individual validator:

* **Validator Name** – The validator’s identity or alias.
* **Voting Power** – How much staking power the validator has (higher = more influence).
* **Delegators** – The number of users who have staked with this validator.
* **Self-Bonded** – Amount of INVST tokens the validator has staked themselves (skin in the game).
* **Commission** – The percentage fee the validator charges on staking rewards (e.g., *5%*).
* **Status** – Whether the validator is currently **Active** or **Inactive**.

### 5.2 How to Use the Validator Page

1. **Find Active Validators**

* Look at the table to see which validators are currently active and producing blocks.

2. **Check Rewards & Returns**

* Review the **On-chain APY** to understand the staking reward rate.

3. **Choose a Validator for Staking**

* Compare validators based on their **commission**, **voting power**, and **status**.
* Lower commission usually means more rewards for delegators.

4. **Monitor Validator Health**

* Check how many delegators a validator has and whether they are consistently active.

#### *Example Use Case*

* You want to stake **1,000 INVST**.
* On the **Validator Page**, you compare validators:
  * Validator A: 5% commission, active, 200 delegators.
  * Validator B: 15% commission, active, 50 delegators.
* You choose Validator A because of the lower commission and higher participation.
* By staking, you earn part of the **31.58% APY** shown in the summary.

## **6. Charts & Stats Page**

The **Charts & Stats page** provides a quick view of the overall performance and health of the Invest Network. Instead of digging into individual blocks or transactions, this page gives you **high-level statistics** about the chain’s activity.

![](https://content.gitbook.com/content/FuyEd4xnFKA1xhNDscXx/blobs/3Y1NH45CnehZ0AS14HnZ/Unknown%20image)

### 6.1 What You’ll See on the Charts & Stats Page

1. **Average Block Time**

* Shows how long it takes, on average, to produce a block.
* Example: *5.9 seconds*.
* Lower block time = faster transaction confirmations.

2. **Total INVST Transfers**

* The total number of INVST token transfers made on the network since launch.
* Example: *150.831K transfers*.
* This shows long-term usage of the token.

3. **Transactions (24h)**

* The number of transactions processed in the last 24 hours.
* Example: *2.067K transactions*.
* Helps users understand daily activity on the chain.

4. **Addresses**

* The number of addresses that have been created or deployed on the Invest Network.

### 6.2 Charts

The **Overview charts** give you a visual way to understand how the Invest Network is performing over time. Instead of just numbers, these charts show patterns and trends, making it easier to spot growth or changes in activity.

***Filters (Top Section)***

* **Time Range** – Choose the period you want to analyze (e.g., *All time, 1M, 3M, 6M, 1Y*).
* **Chart Selector** – You can search or filter which charts and metrics you want to display.

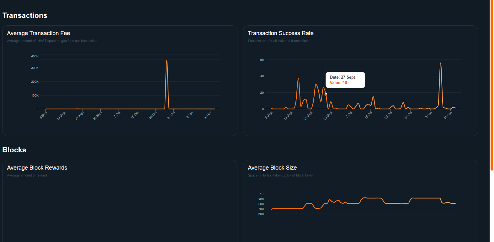
#### **Transactions Charts**

<figure><img src="https://content.gitbook.com/content/FuyEd4xnFKA1xhNDscXx/blobs/q1LDeAv5eh9lisrplEpE/Unknown%20image" alt=""><figcaption></figcaption></figure>

1. **Average Transaction Fee**

* Shows the average fee (in INVST) users are paying for transactions.
* Helps you see if fees are stable, rising, or dropping.

2. **Transaction Success Rate**

* Percentage of transactions that were successfully confirmed.
* High success rate = healthy network.

#### **Blocks Charts**

![](https://content.gitbook.com/content/FuyEd4xnFKA1xhNDscXx/blobs/V3hmgxj08ZqEY2HjDJE5/Unknown%20image)

1. **Average Block Rewards**

* Shows the average INVST rewards validators earn per block.
* Helps delegators understand validator incentives.

2. **Average Block Size**

* Displays the average size (in bytes) of blocks created.
* Larger blocks usually mean more transactions are being packed into each block
